PCCar.ru - Ваш автомобильный компьютер

Вернуться   PCCar.ru - Ваш автомобильный компьютер > MP3Car ТехИнфа > Сделай сам

Ответ
 
Опции темы Поиск в этой теме
Старый 27.10.2015, 18:28   #521
sergej1976
Старший Пользователь
 
Регистрация: 16.02.2014
Регион: 34
Сообщений: 177
sergej1976 is on a distinguished road
По умолчанию

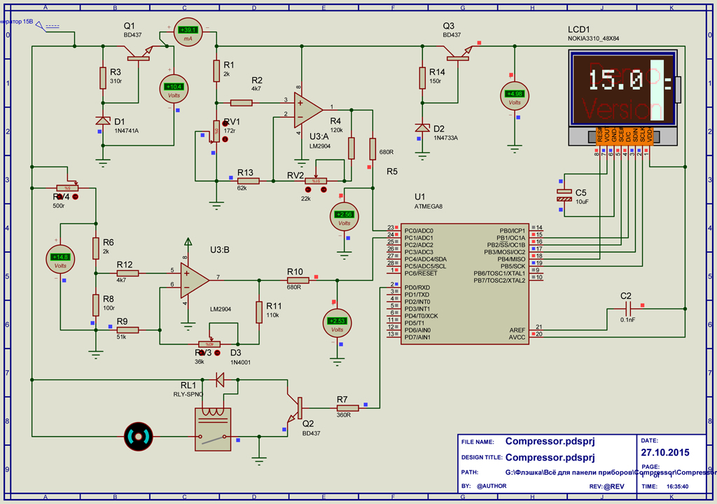
Наваял схему управлением компрессора.
Прога следующая:
- следим за работой двигателя. Если напряжение в сети меньше 13,5 В считается, что двигатель не запущен.
Если двигатель запущен, то проверяется ряд условий:
- давление меньше 8 бар
- компрессор работает меньше 20 минут
Если из двух условий, что-то ложно, то компрессор останавливается. Если компрессор проработал 20 минут и при этом идет расход воздуха, то компрессор останавливается и возобновляет работу после 20 минутного отдыха.
Есть еще условие проверки давления между 8 и 10 барами. Если давление было меньше 8 бар, то накачка идет до 10 бар.
Из плюшек:
прога рисует иконку работы компрессора и если он перегревается рисует иконку пара.

Вопрос по схеме. Правильно ли она собрана и можно ли ее упростить?
- Максимальное напряжение в сети 15 вольт
- Два АЦП с внутренним источником опорного напряжения (проверка давления и работы двигателя).
- Датчик давления 173 Ом при 0 барах.
- Микроконтроллер и дисплей от нокиа – напряжение 5 вольт. Пробовал подсовывать 3.3 вольта, проц начинает тупить.
Переменники:
RV1 - эмуляция датчика давления (ММ 19.3829 0-15 кгс/см2)
RV4 - эмуляция запуска двигателя

Кидайтесь помидорами.
Миниатюры
Нажмите на изображение для увеличения
Название: 12_1.jpg
Просмотров: 2361
Размер:	405.4 Кб
ID:	41429  
__________________
Старый проект Nexus 7 Wi-Fi (2012) - давно реализован.
Новый проект HTC desire X - продвигается неспешно с декабря 2016 года.
sergej1976 вне форума   Ответить с цитированием
Старый 27.10.2015, 18:59   #522
алекса
Старший Пользователь
 
Регистрация: 22.03.2009
Возраст: 66
Город: Москва
Регион: 77, 97, 99, 177
Машина: с-3-А мотоколяска
Сообщений: 326
алекса is on a distinguished road
По умолчанию

Какой компрессор будет работать у Вас 20 минут, поддерживая давление от 8 до 10 атм??
алекса вне форума   Ответить с цитированием
Старый 27.10.2015, 19:15   #523
sergej1976
Старший Пользователь
 
Регистрация: 16.02.2014
Регион: 34
Сообщений: 177
sergej1976 is on a distinguished road
По умолчанию

Беркут 20.
Но он не сможет поддерживать, только качать.
Дудкой постоянно пользоваться не буду. Вот только если колеса качать с 0,5-1 до 2,3 по очереди.
__________________
Старый проект Nexus 7 Wi-Fi (2012) - давно реализован.
Новый проект HTC desire X - продвигается неспешно с декабря 2016 года.
sergej1976 вне форума   Ответить с цитированием
Ответ


Здесь присутствуют: 1 (пользователей: 0 , гостей: 1)
 
Опции темы Поиск в этой теме
Поиск в этой теме:

Расширенный поиск

Ваши права в разделе
Вы не можете создавать новые темы
Вы не можете отвечать в темах
Вы не можете прикреплять вложения
Вы не можете редактировать свои сообщения

BB коды Вкл.
Смайлы Вкл.
[IMG] код Вкл.
HTML код Выкл.



Часовой пояс GMT +4, время: 08:51.


Работает на vBulletin® версия 3.8.4.
Copyright ©2000 - 2026, Jelsoft Enterprises Ltd.
Перевод: zCarot