PCCar.ru - Ваш автомобильный компьютер

Вернуться   PCCar.ru - Ваш автомобильный компьютер > MP3Car ТехИнфа > Сделай сам

Ответ
 
Опции темы Поиск в этой теме
Старый 25.12.2007, 01:46   #1
9922
Пользователь
 
Аватар для 9922
 
Регистрация: 23.08.2007
Город: Moskow
Регион: 77, 97, 99, 177
Машина: 2004/Vaz/21099i
Сообщений: 24
9922 is on a distinguished road
По умолчанию Переходник CF-IDE (личного производства)

Предлогаю для повторения переходник CF-IDE.
Первый вариант на рисунке 1.
Это для тех кому лень или нет возможности сделать п/плату.
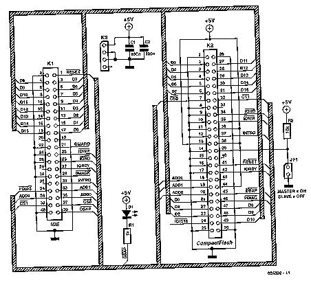
Схема переходника на рисунке 2.
То-что я сделал для себя на рисунке 3 и 4.
П/платы заказывались на заводе.

В приложенных архивах несколько вариантов переходника CF-IDE.
П/платы предназначены для метода лазерного утюга.
Слоты для карт CF свободно продаются в Буром Медведе.
Миниатюры
Нажмите на изображение для увеличения
Название: p1.JPG
Просмотров: 17921
Размер:	71.9 Кб
ID:	5056   Нажмите на изображение для увеличения
Название: р2.JPG
Просмотров: 22535
Размер:	56.1 Кб
ID:	5057   Нажмите на изображение для увеличения
Название: р3.JPG
Просмотров: 15522
Размер:	48.0 Кб
ID:	5058   Нажмите на изображение для увеличения
Название: р4.JPG
Просмотров: 15346
Размер:	36.3 Кб
ID:	5059  
Вложения
Тип файла: rar CF_ide.rar (81.5 Кб, 6440 просмотров)
Тип файла: rar cf_pc.rar (20.2 Кб, 4841 просмотров)
Тип файла: rar CFzuIDE.rar (32.6 Кб, 5043 просмотров)
9922 вне форума   Ответить с цитированием
Старый 25.12.2007, 05:25   #2
Мастер
Старший Пользователь
 
Аватар для Мастер
 
Регистрация: 24.10.2007
Возраст: 41
Город: Tallinn
Регион: ***эстония***
Машина: 03\Nissan\X-trail
Сообщений: 298
Мастер is on a distinguished road
По умолчанию

Для тех кому совсем лень - 4-5$ готовый вариант.
http://cgi.ebay.com/CF-Compact-Flash...QQcmdZViewItem
Мастер вне форума   Ответить с цитированием
Старый 25.12.2007, 14:03   #3
HotDog
Пользователь
 
Аватар для HotDog
 
Регистрация: 23.02.2007
Возраст: 47
Город: Череповец
Регион: 35
Машина: 2007\Chevrolet\Aveo 5dr.
Сообщений: 39
HotDog is on a distinguished road
По умолчанию

схема рабочая но требудет доработки.
новые карты compact flash 266x в этом переходнике работают на скорости UDMA33 - хотя реально они могут работать UDMA66.

У меня стоит карта Transcend <TS2GCF266> CompactFlash Card 2Gb 266x скорость чтения через переделанный переходник порядка 50мб/с, скорость записи 25мб/с. Карат загрузочная - стоит винда XP - загрузка с момента нажатия кнопки на системнике до рабочего стола 40сек. Хипернайт 40сек. - выход их хипернайта 25 сек.

Для переделки нада всего лишь два контакта с IDE завести на 2 контакта CF:
ide - cf
21 - 43 dmarq
29 - 44 dmack

подробнее об этом смотрите на ixbt

УДАЧИ!
__________________
Идет мыслительный процесс.
HotDog вне форума   Ответить с цитированием
Старый 25.12.2007, 14:12   #4
cool-64
Гуру
 
Аватар для cool-64
 
Регистрация: 28.03.2007
Возраст: 61
Город: Москва
Регион: 77, 97, 99, 177
Сообщений: 630
cool-64 has a spectacular aura aboutcool-64 has a spectacular aura about
По умолчанию дату на платах хоть бы закрасил))))))

2001 год)))))
cool-64 вне форума   Ответить с цитированием
Старый 25.12.2007, 14:32   #5
HotDog
Пользователь
 
Аватар для HotDog
 
Регистрация: 23.02.2007
Возраст: 47
Город: Череповец
Регион: 35
Машина: 2007\Chevrolet\Aveo 5dr.
Сообщений: 39
HotDog is on a distinguished road
По умолчанию

угу! %)
НО тогда в том далеком 2001 году COMPACT flash стоил просто космос и таких объемов небыло и таких скоростей.

сечас реально купить 8 гигов и не парится по поводу винтов - заведтся при -20 или нет.
__________________
Идет мыслительный процесс.
HotDog вне форума   Ответить с цитированием
Старый 25.12.2007, 14:56   #6
9922
Пользователь
 
Аватар для 9922
 
Регистрация: 23.08.2007
Город: Moskow
Регион: 77, 97, 99, 177
Машина: 2004/Vaz/21099i
Сообщений: 24
9922 is on a distinguished road
По умолчанию какой смысл в закраске)))

или разводка проводников изменилась ?
может стандарты другие приняли
покажите где их посмотреть

P.S. Нет у меня таких карт <=266х ,два провода добавит тот кому они нужны.

Последний раз редактировалось 9922; 25.12.2007 в 15:37.
9922 вне форума   Ответить с цитированием
Старый 25.12.2007, 15:08   #7
HotDog
Пользователь
 
Аватар для HotDog
 
Регистрация: 23.02.2007
Возраст: 47
Город: Череповец
Регион: 35
Машина: 2007\Chevrolet\Aveo 5dr.
Сообщений: 39
HotDog is on a distinguished road
По умолчанию

я же ссылку дал на www.IXBT.com постом выше.

Вот выдержки из той конференции:

Поборол данную проблему, но без творческих доработок не обошлось. Пока не отодрал "лишний" пин у разъёма IDE на плате переходника и не установил 80 жильный кабель. После чего всё стало грузиться замечательно. В свойствах показала работу в режиме UDMA 4 (ранне было в 3). Кстати, через картридер устанавка не получилось. Есть такое подозрение, что для карточек <=266х необходима модернизация переходника под 80-ж кабель, что соотв. поддержке UDMA 4 и выше, иначе могут быть нестыковки с режимами работы карты, BIOS и ОС.

Итого подверглось переработке:
- перепайка
CF 21 - 43 IDE
CF 29 - 44 IDE
- отодрать пин у IDE, для установки 80ж кабеля.
__________________
Идет мыслительный процесс.
HotDog вне форума   Ответить с цитированием
Старый 25.12.2007, 20:46   #8
User
Banned
 
Регистрация: 17.07.2007
Возраст: 49
Город: Петербург
Регион: 78, 98
Сообщений: 91
User is on a distinguished road
По умолчанию

Цитата:
Сообщение от HotDog Посмотреть сообщение
угу! %)
НО тогда в том далеком 2001 году COMPACT flash стоил просто космос и таких объемов небыло и таких скоростей.

сечас реально купить 8 гигов и не парится по поводу винтов - заведтся при -20 или нет.
а как себя флешка поведет при -20? у нее вроде рабочий диапазон от 0 до 70 градусов. Есть большая вероятность, что при -20 карта просто окажется чистой. Естественно, это не про флешки с расширенный диапазоном температур.
User вне форума   Ответить с цитированием
Старый 25.12.2007, 22:26   #9
HotDog
Пользователь
 
Аватар для HotDog
 
Регистрация: 23.02.2007
Возраст: 47
Город: Череповец
Регион: 35
Машина: 2007\Chevrolet\Aveo 5dr.
Сообщений: 39
HotDog is on a distinguished road
По умолчанию

Рабочая температура -25 ~ 85 °C
заявленная производителем
против
Рабочая температура 5 ~ 55°C для ноутбучных винчестеров
__________________
Идет мыслительный процесс.
HotDog вне форума   Ответить с цитированием
Старый 25.12.2007, 23:10   #10
User
Banned
 
Регистрация: 17.07.2007
Возраст: 49
Город: Петербург
Регион: 78, 98
Сообщений: 91
User is on a distinguished road
По умолчанию

я и написал - что это не про флешки с расширенным диапазоном. -25 уже расширенный, у обычных от 0. Винты для тяжелых условий работают от -30 .
User вне форума   Ответить с цитированием
Ответ


Здесь присутствуют: 1 (пользователей: 0 , гостей: 1)
 

Ваши права в разделе
Вы не можете создавать новые темы
Вы не можете отвечать в темах
Вы не можете прикреплять вложения
Вы не можете редактировать свои сообщения

BB коды Вкл.
Смайлы Вкл.
[IMG] код Вкл.
HTML код Выкл.



Часовой пояс GMT +4, время: 00:52.


Работает на vBulletin® версия 3.8.4.
Copyright ©2000 - 2026, Jelsoft Enterprises Ltd.
Перевод: zCarot